According to recent on-chain data, whale activity has been declining for Shiba Inu. Whales have transacted $26.6 trillion worth of SHIB tokens in the last day, indicating a gradual decline in the market power of these significant holders.
IntoTheBlock data shows a sharp decline in the number of large transactions, with just 129 transactions recorded as a seven-day low. When compared to the seven-day peak of 383, large transactions that occurred on Oct. 1, this decline is noteworthy. A discernible decline in whale activity was evident in the volume of SHIB’s large transactions, which fell from 8.27 trillion on Oct. 1 to 2.02 trillion on Sept. 29.
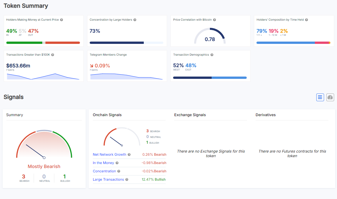
An overall negative outlook on Shiba Inu is being exacerbated by the decline in whale transactions. Only 49% of SHIB holders are currently profitable, according to the token’s summary, with 47% of holders losing money. On-chain signals are also bearish, with three of the four signals indicating bearish conditions, confirming this cautious attitude.
Market challenges in general are highlighted by the negative turn in several factors, including net network growth and the number of holders in the money. There has been some encouraging movement despite the negative indicators.
Even though there are less of them, large transactions have seen a bullish increase of 12.47% in recent days, suggesting that some whales are still holding onto SHIB. Whether this will be sufficient to counteract the larger sell-off is yet to be determined.
As for the price, SHIB has almost lost all of the gains it showed us in September and is currently struggling to regain any grounds for a reversal.
